Ethereum, mạng blockchain lớn thứ hai, mới trải qua một cuộc tấn công sandwich, dẫn đến mất hơn 9 nghìn đô la.
Dữ liệu này nhấn mạnh vấn đề ngày càng gia tăng về các cuộc tấn công sandwich trong lĩnh vực tiền điện tử, với hơn 1,3 triệu đô la bị mất vì loại này trong 30 ngày qua trên Ethereum.
Cuộc tấn công sandwich
Theo dữ liệu của Eigenphi, vào ngày 9 tháng 10, mạng Ethereum đã trải qua một cuộc tấn công sandwich bởi bot MEV (0x00…6B40), giúp bot này thu về khoản lợi nhuận khoảng 4.060 USD sau khi trừ đi chi phí.
Các bot MEV nổi tiếng với việc trích xuất giá trị có thể khai thác được của thợ đào trong các giao dịch blockchain.
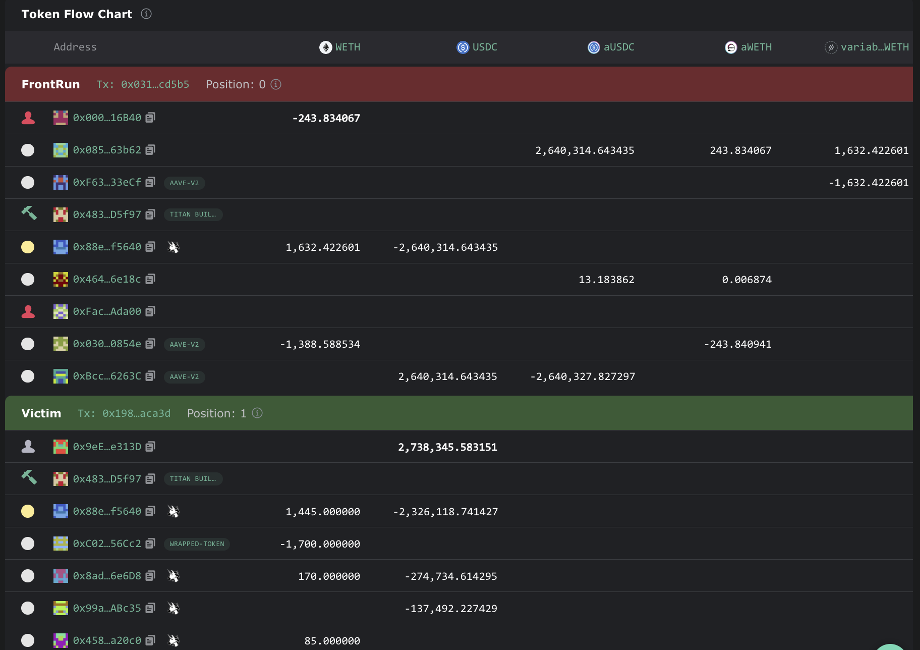
Nhiều nhà phân tích blockchain khác nhau, bao gồm cả EigenPhi, đã nhanh chóng xác định sự cố gần đây. Dữ liệu mạng tiết lộ rằng cuộc tấn công bất ngờ này diễn ra sau nỗ lực của nền tảng Ethereum nhằm bán 1.700 ETH thông qua Uniswap V3 với giá 2,738 triệu USDC.
Biểu đồ dữ liệu minh họa một loạt các giao dịch liên quan đến nhiều token như WETH, USDC, ETH, aUSDC, aWETH và WETH biến đổi, cho phép kẻ tấn công cuối cùng đảm bảo được lợi nhuận. Bot MEV đã tạo ra doanh thu khoảng 5,61 ETH trong các giao dịch này, tích lũy 3,11 ETH sau khi trừ chi phí sau sự cố.

Nguồn: Eigenphi
Vào thời điểm xảy ra vụ tấn công, Ethereum đang giao dịch trong phạm vi $1.600-$1.618. Điều này ngụ ý rằng bot MEV thu được doanh thu khoảng 9.101 USD, với lợi nhuận thực tế lên tới 4.060 USD. Do đó, cuộc tấn công đã gây thiệt hại 9.101 USD cho Ethereum Foundation.
Bất chấp thất bại đáng kể này, địa chỉ của Foundation vẫn giữ được số tài sản đáng kể, bao gồm 240,68 ETH, 3,238 triệu USDC, 49.700 DAI và 10.000 ARB, tổng trị giá 3,687 triệu USD.
Vấn đề Sandwich trong Blockchain
Việc kiểm tra kỹ hơn phân tích của Eigenphi cho thấy rằng gần đây đã có hoạt động đáng kể từ những kẻ tấn công sandwich. Trong vòng 24 giờ trước khi có báo cáo, 85 kẻ tấn công sandwich đã kiếm được tổng lợi nhuận 22,9 nghìn đô la.
Trong bảy ngày qua, khoảng 20,4 nghìn nạn nhân đã được báo cáo, với 123 kẻ tấn công tích lũy được số tiền lãi 239,4 nghìn đô la. Chỉ trong 30 ngày qua, những kẻ tấn công đã kiếm được tối thiểu 1,38 triệu USD thông qua các cuộc tấn công sandwich.
Mặc dù Ethereum vẫn là mục tiêu chính, nhưng BSC chain cũng đã bị những kẻ tấn công sandwich đánh cắp 497,4 nghìn đô la trong 30 ngày qua.
Những sự cố gần đây này đóng vai trò như một lời nhắc nhở rõ ràng về những rủi ro đáng kể liên quan đến hệ sinh thái blockchain, có thể ảnh hưởng đến bất kỳ ai.
Tham gia Telegram của Tạp Chí Bitcoin: https://t.me/tapchibitcoinvn
Theo dõi Twitter: https://twitter.com/tapchibtc_io
Theo dõi Tiktok: https://www.tiktok.com/@tapchibitcoin
- Vitalik Buterin đề xuất cách giải quyết ‘thách thức tập trung’ trong Ethereum staking
- Giá ETH giảm 3% khi Ethereum Foundation bán 1.700 token
Itadori
Theo CryptoPotato

 Bitcoin
                Bitcoin             Ethereum
                Ethereum             Tether
                Tether             XRP
                XRP             BNB
                BNB             Solana
                Solana             USDC
                USDC             Lido Staked Ether
                Lido Staked Ether             Dogecoin
                Dogecoin             TRON
                TRON             Cardano
                Cardano             Wrapped stETH
                Wrapped stETH             Wrapped Bitcoin
                Wrapped Bitcoin             Wrapped Beacon ETH
                Wrapped Beacon ETH             Figure Heloc
                Figure Heloc             Hyperliquid
                Hyperliquid             Chainlink
                Chainlink             Bitcoin Cash
                Bitcoin Cash             Wrapped eETH
                Wrapped eETH             
                                                    




 
                                         
                                         
                                        























 
                                                 
                                                 
                                                 
                                                 
                                                 
                                                 
                                                 
                                                 
                                                
