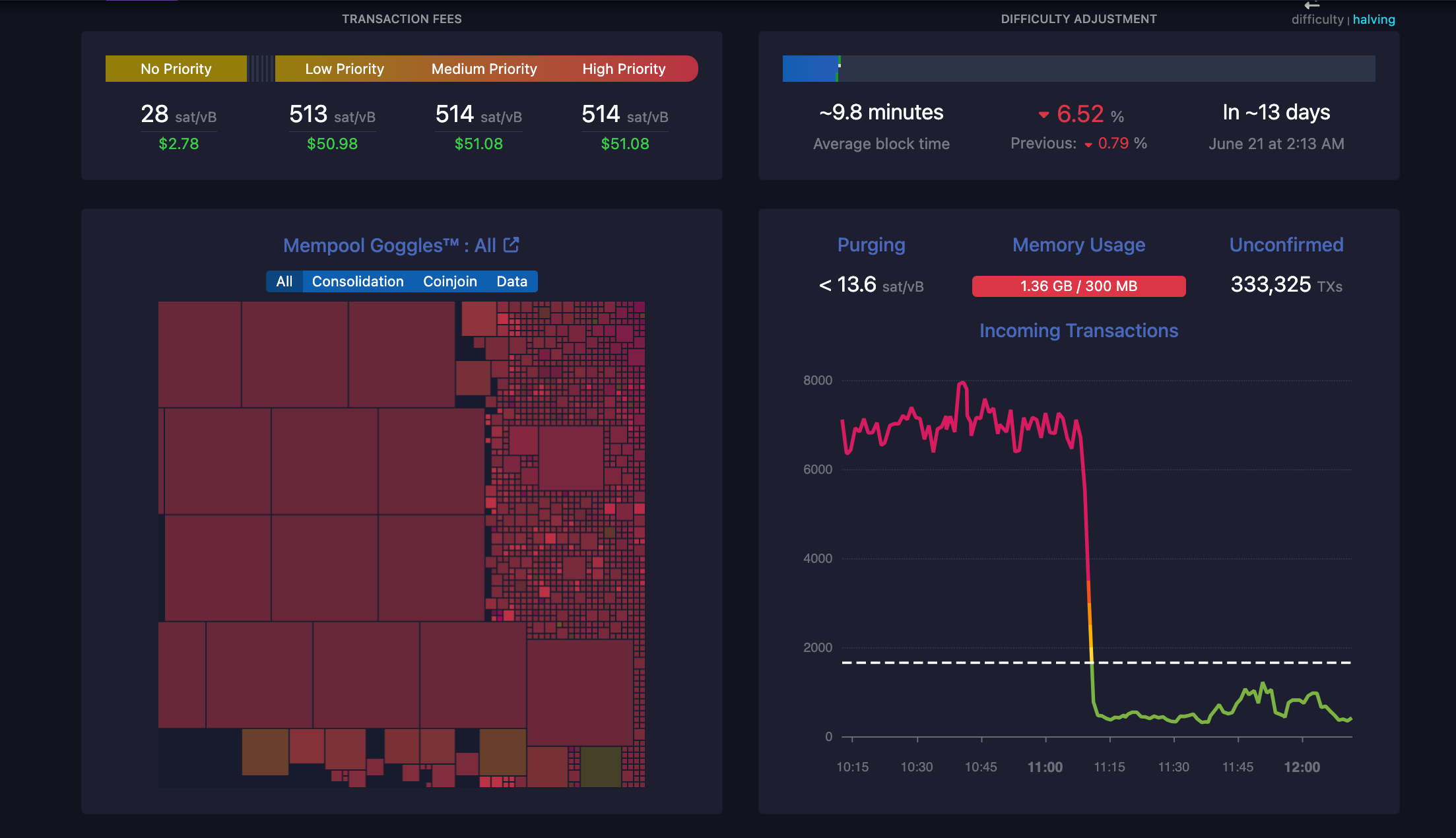
Mạng lưới Bitcoin hiện đang trải qua sự gia tăng đột ngột về phí giao dịch do có 332.000 giao dịch chưa được xác nhận tính đến 23:05 ngày 7 tháng 6 (theo giờ Việt Nam).
Phí mạng lưới tại thời điểm đó đạt 514 sats cho các giao dịch ưu tiên cao và 513 sats cho các giao dịch ưu tiên thấp, với giá tăng lên khoảng 520 sats mỗi giao dịch vào đầu ngày. Tính theo đô la Mỹ, điều này tương đương với $50–$52 phí cho mỗi giao dịch. Phí ưu tiên sau đó đã giảm xuống còn khoảng $46 cho mỗi giao dịch.
Theo nhà báo blockchain Colin Wu, 332.000 giao dịch chưa được xác nhận được cho là kết quả của việc sàn giao dịch tập trung OKX thu thập và xử lý ví, mặc dù điều này chưa được xác nhận vào thời điểm viết bài.

Phản hồi về ý kiến trên, mononaut, nhà sáng lập mempool nói “OKX bắt đầu thu thập các giao dịch ví từ block 846.867, với hơn 2.380 giao dịch được xử lý, tiêu tốn 254,28 BTC (trị giá khoảng $17,6 triệu USD), và có vẻ như họ đang vận hành một hệ thống tự động không hiệu quả, dẫn đến việc đấu giá giữa các giao dịch của chính mình, khiến phí giao dịch trở nên mất kiểm soát”.
OKX now has 974 consolidation transactions left in the mempool, with the following combined stats:
– 42.4 MvB total vsize
– 146100 inputs
– over 57 BTC in fees
– recovered value of 730 BTC https://t.co/GR2HIRXs9q— mononaut (tx/acc) (@mononautical) June 7, 2024
Kinh tế hậu halving và thách thức đối với các thợ đào Bitcoin
Những lo ngại về độ khó của thợ đào, phí mạng lưới cao và lợi nhuận của thợ đào trên mạng lưới Bitcoin đã trở nên rõ ràng hơn sau sự kiện halving.
Việc giảm phần thưởng khối từ 6,25 BTC xuống còn 3,125 BTC vào cuối tháng 4 đã ảnh hưởng đáng kể đến lợi nhuận của thợ đào.
Bitfarms đã báo cáo doanh thu từ khai thác giảm 42% trong tháng 5 – tháng đầu tiên sau sự kiện halving gần đây nhất. Công ty khai thác Bitcoin này đã tiết lộ trong báo cáo cuối tháng rằng họ đã kiếm được 156 BTC trong tháng 5 so với 269 BTC vào tháng 4.
Công ty khai thác Bitcoin cũng giải thích rằng nhiệt độ tại cơ sở của họ ở Argentina đã ở mức cực kỳ thấp trong tháng 5 – ghi nhận một số điều kiện thời tiết tồi tệ nhất trong 44 năm qua. Những điều kiện thời tiết xấu này đã khiến cơ sở Rio Cuarto của công ty phải đóng cửa trong tám ngày, góp phần vào việc giảm tổng số Bitcoin được khai thác.
Kể từ đầu năm 2024, các thợ đào Bitcoin ở Hoa Kỳ đã chi tổng cộng 2,7 tỷ USD cho điện mặc dù độ khó tính toán tăng và phần thưởng giảm.
Theo nhà phân tích Paul Hoffman, “Kể từ đầu năm 2024, việc khai thác Bitcoin ở Hoa Kỳ đã tiêu thụ một lượng điện khổng lồ lên đến 20.822,62 GWh.” Nhà phân tích này còn cho biết thêm rằng lượng năng lượng được sử dụng bởi các thợ đào Bitcoin kể từ đầu năm 2024 đủ để cung cấp điện cho 1,5% hộ gia đình ở Hoa Kỳ trong một năm.
Vào tháng 4, chi phí trung bình để khai thác một Bitcoin là $52.000. Sau sự kiện halving, chi phí để khai thác một Bitcoin đã tăng hơn gấp đôi, lên trung bình $110.000.
Bạn có thể xem giá Bitcoin ở đây.
Tham gia Telegram của Tạp Chí Bitcoin: https://t.me/tapchibitcoinvn
Theo dõi Twitter (X): https://twitter.com/tapchibtc_io
Theo dõi Tiktok: https://www.tiktok.com/@tapchibitcoin
- Thợ đào Bitcoin bán mạnh hơn, dự trữ BTC giảm xuống mức thấp nhất trong 3 năm
- Dữ liệu funding rate Bitcoin cho thấy trader nhận định những đợt suy thoái chỉ là tạm thời
- Tại sao giá BTC không di chuyển bất chấp dòng vốn hàng chục tỷ đô la đổ vào Bitcoin ETF?
Thạch Sanh
Theo Cointelegraph

Bitcoin
Ethereum
Tether
XRP
USDC
Solana
TRON
Lido Staked Ether
Dogecoin
Figure Heloc
Cardano
WhiteBIT Coin
Wrapped stETH
Wrapped Bitcoin
Bitcoin Cash
USDS
Binance Bridged USDT (BNB Smart Chain) 




























