Trang chủ >> Phân tích kỹ thuật >> Dự báo giá Hyperliquid: HYPE đi ngang giữa bối cảnh tâm lý trader phân hóa
Dự báo giá Hyperliquid: HYPE đi ngang giữa bối cảnh tâm lý trader phân hóa
Updated: 10/02/2026 at 21:30
Tại thời điểm viết bài vào thứ Ba, giá Hyperliquid (HYPE) gần như đi ngang, cho thấy tâm lý thận trọng bao trùm thị trường khi giới giao dịch vẫn kiên nhẫn chờ đợi một tín hiệu xu hướng rõ ràng hơn. Bức tranh trên thị trường phái sinh càng làm nổi bật sự giằng co này: số lượng vị thế bán khống (short) tiếp tục gia tăng, trong khi tỷ lệ funding rate vẫn duy trì ở vùng dương, phản ánh trạng thái phân hóa và thiếu đồng thuận trong kỳ vọng của nhà đầu tư.
Tín hiệu trái chiều từ các nhà giao dịch HYPE
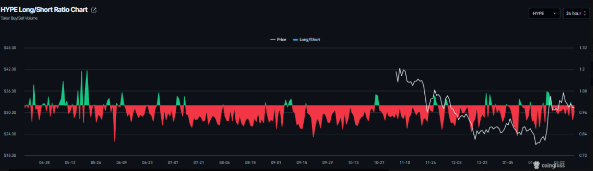
Dữ liệu phái sinh từ Hyperliquid đang phát đi những tín hiệu trái chiều. Theo CoinGlass, tỷ lệ long/short của HYPE ghi nhận ở mức 0,91 vào thứ Ba. Việc chỉ số này nằm dưới ngưỡng 1 cho thấy tâm lý thị trường vẫn nghiêng về thận trọng, khi số lượng nhà giao dịch đặt cược vào kịch bản giá giảm chiếm ưu thế.
Biểu đồ tỷ lệ long/short của HYPE | Nguồn: Coinglass
Tuy nhiên, bức tranh trở nên tích cực hơn nếu nhìn vào diễn biến funding rate. Dữ liệu funding rate theo OI-Weighted từ CoinGlass cho thấy nhóm nhà đầu tư kỳ vọng HYPE tăng giá đang dần áp đảo so với phe dự báo xu hướng giảm. Chỉ số này đã đảo chiều từ âm sang dương kể từ thứ Bảy và hiện đạt 0,0033% vào thứ Ba, phản ánh việc phe mua (long) sẵn sàng trả phí cho phe bán (short).
Trong quá khứ, như minh họa trên biểu đồ, mỗi lần funding rate chuyển sang vùng dương thường trùng với các nhịp tăng đáng chú ý của giá Hyperliquid, qua đó củng cố kỳ vọng về khả năng phục hồi trong ngắn hạn.
Biểu đồ tỷ lệ funding rate của HYPE | Nguồn: Coinglass
Dự báo giá Hyperliquid: Chiến lược “chờ đợi và quan sát” cho bước đi tiếp theo
Giá Hyperliquid (HYPE) đã rơi vào trạng thái tích lũy đi ngang kể từ ngày 28/1, dao động trong biên độ hẹp giữa đường trung bình động hàm mũ (EMA) 100 ngày tại 30,77 USD và vùng kháng cự ngày quanh 36,51 USD. Tại thời điểm viết bài vào thứ Ba, HYPE đang lùi dần về cận dưới của phạm vi tích lũy, tiệm cận mốc hỗ trợ quan trọng 30,77 USD.
Trong bối cảnh này, các trader theo xu hướng bán khống (short) có thể cân nhắc cơ hội nếu giá xuyên thủng và đóng cửa dưới đường EMA 100 ngày trên khung thời gian ngày. Khi đó, áp lực giảm giá nhiều khả năng sẽ gia tăng, kéo HYPE lùi sâu hơn về vùng hỗ trợ tuần tại 26,85 USD.
Biểu đồ HYPE/USDT hàng ngày | Nguồn: TradingView
Về mặt chỉ báo kỹ thuật, chỉ số sức mạnh tương đối (RSI) trên biểu đồ ngày đang ở mức 53 và có xu hướng trượt về ngưỡng trung tính 50, phản ánh đà tăng đang suy yếu. Đồng thời, chỉ báo MACD đã hình thành giao cắt giảm (bearish cross) vào thứ Ba, phát đi tín hiệu sớm cho thấy động lượng giảm đang dần chiếm ưu thế.
Ở kịch bản ngược lại, nếu HYPE bứt phá và đóng cửa trên ngưỡng kháng cự 36,51 USD, biên trên của phạm vi tích lũy, xu hướng tăng có thể được nối dài, với mục tiêu tiếp theo hướng tới mốc Fibonacci thoái lui 61,8% tại 44,46 USD.
Tuyên bố miễn trừ: Bài viết này chỉ nhằm mục đích cung cấp thông tin dưới dạng blog cá nhân, không phải là khuyến nghị đầu tư. Nhà đầu tư cần tự nghiên cứu kỹ lưỡng trước khi đưa ra quyết định và chúng tôi không chịu trách nhiệm đối với bất kỳ quyết định đầu tư nào của bạn.
Theo Nghị quyết số 05/2025/NQ-CP ngày 09/09/2025 của Chính phủ về việc thí điểm triển khai thị trường tài sản số tại Việt Nam, CoinPhoton.com hiện chỉ cung cấp thông tin cho độc giả quốc tế và không phục vụ người dùng tại Việt Nam cho đến khi có hướng dẫn chính thức từ cơ quan chức năng.
Trong bối cảnh thị trường tiền điện tử ngày càng phát triển và phức tạp, việc tiếp cận dữ liệu chính xác, cập nhật theo thời gian thực là yếu tố then chốt giúp nhà đầu tư và nhà giao dịch đưa ra quyết định sáng suốt. Coinglass đã khẳng… …
Giá Hyperliquid (HYPE) hiện giao dịch quanh 38,27 USD, giảm 2,31% trong ngày, trong bối cảnh mô hình hai đỉnh (double top) đã hoàn tất và một cụm thanh lý dày đặc tại 35,03 USD làm gia tăng đáng kể rủi ro xuất hiện một nhịp giảm tốc mạnh. Sau... ...
Thị trường dự đoán các sự kiện tương lai đã lần đầu tiên vượt mốc 20 tỷ USD khối lượng giao dịch mỗi tháng, trong bối cảnh hoạt động tăng vọt nhờ các yếu tố địa chính trị và chính trị Mỹ. Theo báo cáo từ công ty phân tích... ...
Giá Solana (SOL) đang chịu áp lực giảm mạnh khi liên tục phá vỡ các ngưỡng hỗ trợ quan trọng, trong bối cảnh thị trường tiền điện tử đang chứng kiến sự suy yếu trên diện rộng. Sau nỗ lực phục hồi ngắn ngủi, SOL không thể duy trì trên... ...
Một báo cáo nghiên cứu dạng working paper mới được công bố, do Ngân hàng trung ương Châu Âu (ECB) tài trợ, đang vấp phải nhiều chỉ trích từ giới chuyên gia pháp lý liên quan đến cách tiếp cận trong việc đo lường mức độ phi tập trung của... ...
Tính mùa vụ của Bitcoin là một trong những “câu chuyện thị trường” tồn tại dai dẳng, phần lớn vì các con số trung bình rất dễ được chụp lại và lan truyền. Nhưng vấn đề là: trung bình thường che giấu điều quan trọng nhất — trạng thái của... ...
Hiện tại, giá Pi Coin (PI) đang giao dịch ở mức $0,178, giảm 3,26% trong ngày. Đồng coin này đang chịu áp lực tại mức Fibonacci 0.236 ở $0,189, đồng thời biểu đồ giá cho thấy dấu hiệu lặp lại cấu trúc từng xuất hiện vào tháng 11 và tháng... ...
Bitcoin bước vào cuối tuần với cấu trúc ngắn hạn bị phá vỡ, áp lực vĩ mô gia tăng và một yếu tố chính trị đang nằm gần trung tâm bản đồ rủi ro của thị trường. Trong hai tuần qua, thiết lập kỹ thuật đã suy yếu theo từng... ...
Bittensor (TAO) giao dịch ở mức $322, giảm 6,97% sau khi chạm đỉnh $380 vào ngày 26 tháng 3. Trên biểu đồ 2 ngày, TAO đã vượt qua vùng kháng cự Fibonacci 0.618 tại mức $306, một ngưỡng cản đã kìm hãm mọi nỗ lực tăng giá trong suốt bốn... ...
Các holder chủ chốt của Bitcoin (BTC) đang âm thầm gia tăng vị thế, bất chấp bối cảnh thị trường đối mặt với biến động mạnh và nhiều bất định vĩ mô. Theo dữ liệu từ Santiment, nhóm ví nắm giữ từ 10 BTC đến 10.000 BTC — thường được... ...
Việc giá Ether (ETH) giảm xuống dưới ngưỡng $2.000 vào ngày thứ Sáu đã làm dấy lên lo ngại về khả năng xảy ra một đợt điều chỉnh sâu hơn trong những tuần hoặc tháng tới. Dự báo điều chỉnh sâu hơn từ các trader Theo dữ liệu từ TradingView,... ...
Trong bối cảnh thị trường tiền điện tử ngày càng phát triển và phức tạp, việc tiếp cận dữ liệu chính xác, cập nhật theo thời gian thực là yếu tố then chốt giúp nhà đầu tư và nhà giao dịch đưa ra quyết định sáng suốt. Coinglass đã khẳng… …