Aster (ASTER) khởi đầu tuần mới trong sắc xanh sau cú bật đáng chú ý từ ngưỡng tâm lý $0,50 vào ngày thứ Bảy. Là một sàn Perp DEX, Aster nhận được sự hậu thuẫn từ các nhà đầu tư chiến lược như YZi Labs, đồng thời gắn bó chặt chẽ với hệ sinh thái BNB Chain. Nhằm xoa dịu áp lực nguồn cung, dự án đã chính thức kích hoạt chương trình mua lại Giai đoạn 6 vào thứ Tư. Dù vậy, sức hút của ASTER đối với nhóm nhà đầu tư nhỏ lẻ vẫn chưa có dấu hiệu cải thiện, khi hợp đồng mở tiếp tục suy giảm và tỷ lệ funding rate hạ nhiệt. Trên phương diện kỹ thuật, bức tranh giá của ASTER vẫn mang nhiều gam màu đan xen, với nhịp hồi ngắn hạn đang vận động trên một nền tảng chưa thực sự vững chắc.
Nhu cầu bán lẻ suy yếu bất chấp chương trình mua lại mới
Aster đang chật vật trong việc giữ chân dòng tiền từ nhà đầu tư nhỏ lẻ, đặc biệt khi sức ép cạnh tranh ngày càng gia tăng từ Hyperliquid — nền tảng vừa mở rộng sang thị trường hàng hóa với HIP-3 và còn tham vọng lấn sân sang mảng dự đoán thông qua đề xuất HIP-4. Để xoa dịu áp lực bán trong ngắn hạn, Aster đã chính thức khởi động chương trình mua lại Giai đoạn 6 vào thứ Tư, cũng là đợt airdrop giao dịch cuối cùng. Theo đó, tối đa 80% phí giao dịch hằng ngày sẽ được phân bổ cho hoạt động buyback, trong đó 40% được thực hiện tự động mỗi ngày.
Song song với động thái này, Leonard — CEO ẩn danh của Aster — thông báo việc mở khóa 1% token mỗi tháng sẽ tạm thời bị đình chỉ cho đến khi tính năng staking chính thức được triển khai. Quyết định này nhằm trấn an cộng đồng và giảm bớt lo ngại về áp lực nguồn cung trong thời gian tới.
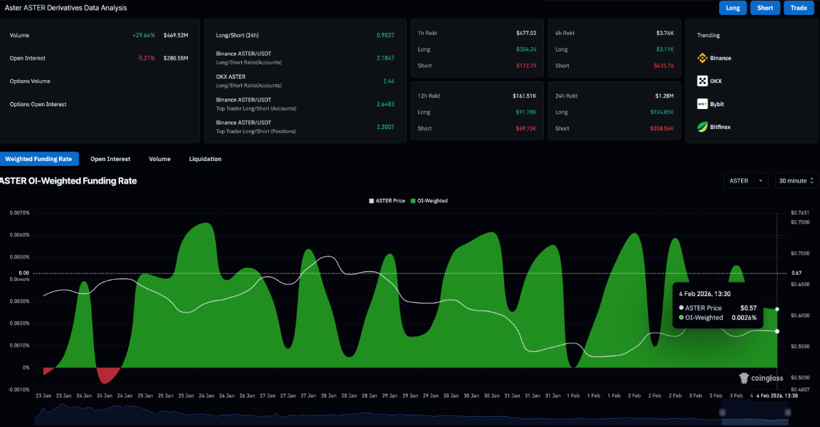
Ở thị trường phái sinh, số liệu từ CoinGlass cho thấy hợp đồng mở (OI) của hợp đồng tương lai ASTER đã sụt giảm 5,21% trong vòng 24 giờ, xuống còn 280,55 triệu USD, phản ánh quy mô các vị thế mở đang thu hẹp. Đồng thời, tỷ lệ funding rate chỉ đạt 0,0026%, giảm mạnh so với mức đỉnh 0,0046% của ngày trước đó, cho thấy lực cầu từ phe bò đang suy yếu rõ rệt.

Đà phục hồi của Aster đối mặt rủi ro khi động lượng chưa rõ ràng
Trên khung thời gian 4 giờ, giá Aster vẫn di chuyển bên dưới đường trung bình động hàm mũ (EMA) 50 kỳ tại vùng $0,66, phản ánh xu hướng giảm vẫn đang chi phối thị trường. Đáng chú ý, ASTER hiện hình thành một mô hình kênh mở rộng dốc lên trong ngắn hạn, sau khi phá vỡ xuống dưới một kênh tăng lớn hơn trước đó trên cùng khung thời gian — dấu hiệu cho thấy nhịp hồi hiện tại mang tính kỹ thuật nhiều hơn là đảo chiều xu hướng.

Các chỉ báo động lượng cũng bắt đầu phát đi tín hiệu thận trọng. Trên biểu đồ 4 giờ, đường MACD đang tiến sát đường tín hiệu sau một nhịp hồi, trong khi các cột histogram dương dần thu hẹp, cho thấy đà tăng ngắn hạn đang suy yếu rõ rệt. Song song đó, chỉ số sức mạnh tương đối (RSI) lùi về quanh mức 48, tiệm cận vùng trung lập, hàm ý trạng thái tích lũy và thiếu động lực bứt phá trong ngắn hạn.
Về kịch bản giá, nếu ASTER đánh mất đường xu hướng hỗ trợ nối các đáy hình thành vào cuối tuần quanh mốc $0,55, áp lực bán có thể gia tăng và kéo giá lùi sâu về vùng Pivot Point S1 tại $0,45. Ngược lại, trong kịch bản phục hồi, vùng $0,60 — nơi hội tụ đường xu hướng tăng ngắn hạn — cùng với EMA 200 kỳ tại $0,66 (đồng thời trùng với Pivot Point R1) nhiều khả năng sẽ đóng vai trò là rào cản kỹ thuật quan trọng, hạn chế dư địa tăng giá của ASTER trong thời gian tới.
- CEO của Aster lên tiếng về FUD liên quan đến CZ và giao dịch nội bộ
- Mô hình “death cross” của BNB làm dấy lên làn sóng hoảng loạn, phủ bóng triển vọng giá
- CEO của Aster lên tiếng về FUD liên quan đến CZ và giao dịch nội bộ
SN_Nour
Tuyên bố miễn trừ: Bài viết này chỉ nhằm mục đích cung cấp thông tin dưới dạng blog cá nhân, không phải là khuyến nghị đầu tư. Nhà đầu tư cần tự nghiên cứu kỹ lưỡng trước khi đưa ra quyết định và chúng tôi không chịu trách nhiệm đối với bất kỳ quyết định đầu tư nào của bạn.
Theo Nghị quyết số 05/2025/NQ-CP ngày 09/09/2025 của Chính phủ về việc thí điểm triển khai thị trường tài sản số tại Việt Nam, CoinPhoton.com hiện chỉ cung cấp thông tin cho độc giả quốc tế và không phục vụ người dùng tại Việt Nam cho đến khi có hướng dẫn chính thức từ cơ quan chức năng.

Bitcoin
Ethereum
Tether
XRP
USDC
Solana
TRON
Dogecoin
Figure Heloc
WhiteBIT Coin
Cardano
Bitcoin Cash
USDS
LEO Token
Hyperliquid
Monero
Canton
Chainlink 




















