Hyperliquid (HYPE) tiếp tục chịu áp lực bán khi mất gần 5% giá trị, lùi xuống dưới ngưỡng 28 USD tại thời điểm viết bài vào thứ Hai. Đà suy yếu này đánh dấu tuần giảm thứ ba liên tiếp kể từ đầu tháng Hai, phản ánh tâm lý thị trường ngày càng thận trọng. Bức tranh bi quan càng rõ nét hơn khi hợp đồng mở (OI) lao dốc, số lượng vị thế bán khống gia tăng và tỷ lệ funding rate chuyển sang vùng âm. Cùng lúc đó, các chỉ báo động lượng phát tín hiệu kém tích cực, cho thấy nguy cơ điều chỉnh sâu hơn vẫn hiện hữu khi phe gấu tiếp tục nắm quyền chủ động trên thị trường.
Dữ liệu phái sinh của Hyperliquid cho thấy tâm lý trader suy yếu
Dữ liệu hợp đồng mở (OI) của hợp đồng tương lai Hyperliquid trên Binance đã giảm xuống còn 146,15 triệu USD vào thứ Hai, tiếp tục xu hướng lao dốc kéo dài từ cuối tháng Một. Mức OI hiện tại đang tiến sát ngưỡng 135 triệu USD từng được ghi nhận vào ngày 21/1 — một dấu mốc cho thấy sự suy yếu rõ rệt trong dòng tiền và mức độ tham gia của nhà đầu tư. Diễn biến này phản ánh tâm lý thận trọng ngày càng gia tăng và củng cố triển vọng thị trường theo hướng tiêu cực.

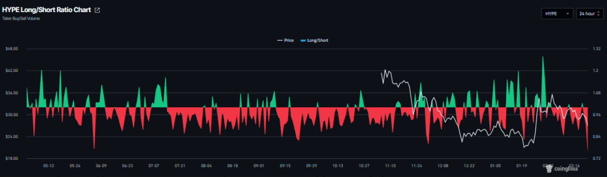
Cùng lúc đó, tỷ lệ long/short của HYPE theo CoinGlass giảm xuống còn 0,76 vào thứ Hai — mức thấp nhất trong vòng một tháng. Việc tỷ lệ này duy trì dưới mốc 1 cho thấy phe bán đang chiếm ưu thế, khi phần lớn trader đặt cược vào kịch bản giá tiếp tục đi xuống, phản ánh tâm lý bi quan bao trùm thị trường.

Không chỉ vậy, dữ liệu Funding Rate có trọng số theo OI cũng phát đi tín hiệu kém tích cực. Chỉ số này đã chuyển sang vùng âm, đạt -0,032% vào thứ Hai, tiệm cận các mức ghi nhận vào ngày 16/10 — thời điểm Hyperliquid chứng kiến đợt sụt giảm mạnh. Funding Rate âm cho thấy phe bán khống đang phải trả phí cho phe mua, qua đó nhấn mạnh kỳ vọng giảm giá và tâm lý phòng thủ đang chi phối thị trường.

Mối lo khác: Các đe dọa áp thuế của Trump
Bên cạnh áp lực tâm lý tiêu cực xuất phát từ thị trường phái sinh, giới giao dịch còn phải đối mặt với một rủi ro ngày càng hiện hữu: căng thẳng thuế quan leo thang. Vào thứ Bảy, Tổng thống Mỹ Donald Trump bất ngờ tuyên bố nâng mức thuế toàn cầu từ 10% lên 15% – một động thái gây chấn động chỉ một ngày sau khi Tòa án Tối cao bác bỏ phần lớn chính sách thuế của ông.
Trong bài đăng trên Truth Social, ông Trump nhấn mạnh rằng các mức thuế mới sẽ “có hiệu lực ngay lập tức”, đồng thời để ngỏ khả năng tiếp tục triển khai thêm các biện pháp áp thuế cứng rắn hơn trong thời gian tới. Những phát ngôn này nhanh chóng thổi bùng lo ngại về một làn sóng bất ổn thương mại mới.
Phản ứng trước thông tin trên, thị trường châu Á mở cửa tuần giao dịch trong sắc đỏ. Trong khi đó, dòng tiền tìm đến các tài sản trú ẩn an toàn, đẩy giá vàng (XAU) tăng khoảng 1%. Ngược lại, các tài sản rủi ro chịu áp lực rõ rệt, với Bitcoin trượt xuống dưới mốc 65.000 USD trong phiên thứ Hai. Sự đảo chiều trong tâm lý đầu tư nhiều khả năng sẽ tiếp tục tạo sức ép lên giá Hyperliquid, khi nỗi lo thuế quan làm suy yếu khẩu vị rủi ro và bức tranh bất ổn của thị trường toàn cầu vẫn chưa có dấu hiệu hạ nhiệt.
Dự báo giá Hyperliquid: Các chỉ báo động lượng của HYPE cho tín hiệu giảm
Giá Hyperliquid (HYPE) đã vấp phải lực cản mạnh tại đường trung bình động hàm mũ (EMA) 100 ngày — vùng từng bị phá vỡ trước đó — quanh mốc 30,55 USD vào thứ Bảy, trước khi tiếp tục suy yếu và giảm thêm 2,38% trong ngày kế tiếp. Đến thời điểm ghi nhận vào thứ Hai, áp lực điều chỉnh vẫn chưa hạ nhiệt khi HYPE mất hơn 4% giá trị.
Trong kịch bản tiêu cực, nếu giá đóng cửa dưới vùng hỗ trợ tuần quan trọng tại 26,85 USD trên khung thời gian ngày, đà giảm nhiều khả năng sẽ được nối dài, kéo HYPE lùi sâu hơn về vùng hỗ trợ tiếp theo quanh 23,91 USD.

Các chỉ báo động lượng đang nghiêng rõ về phía phe bán. RSI trên biểu đồ ngày hiện ở mức 43, nằm dưới ngưỡng trung lập 50 và tiếp tục trượt xuống, cho thấy áp lực giảm đang gia tăng. Đồng thời, MACD đã hình thành giao cắt giảm kể từ ngày 10/2 và vẫn duy trì cho đến nay, qua đó củng cố thêm triển vọng kém tích cực trong ngắn hạn.
Ở chiều ngược lại, nếu vùng hỗ trợ quanh 23,91 USD được bảo vệ thành công và lực cầu quay trở lại, HYPE hoàn toàn có thể phục hồi và mở rộng đà tăng, hướng trở lại vùng kháng cự then chốt tại đường EMA 100 ngày – 30,55 USD.
- Altcoin Season sắp khởi động? Sự suy yếu của BTC Dominance phát tín hiệu quan trọng
- Dự đoán giá TOP 3 tiền điện tử: BTC lao dốc, kéo theo sự sụt giảm trên ETH và XRP
SN_Nour
Tuyên bố miễn trừ: Bài viết này chỉ nhằm mục đích cung cấp thông tin dưới dạng blog cá nhân, không phải là khuyến nghị đầu tư. Nhà đầu tư cần tự nghiên cứu kỹ lưỡng trước khi đưa ra quyết định và chúng tôi không chịu trách nhiệm đối với bất kỳ quyết định đầu tư nào của bạn.
Theo Nghị quyết số 05/2025/NQ-CP ngày 09/09/2025 của Chính phủ về việc thí điểm triển khai thị trường tài sản số tại Việt Nam, CoinPhoton.com hiện chỉ cung cấp thông tin cho độc giả quốc tế và không phục vụ người dùng tại Việt Nam cho đến khi có hướng dẫn chính thức từ cơ quan chức năng.

Bitcoin
Ethereum
Tether
XRP
USDC
Solana
TRON
Dogecoin
Figure Heloc
Bitcoin Cash
WhiteBIT Coin
Cardano
USDS
LEO Token
Hyperliquid
Ethena USDe
Canton
Chainlink 



















